Why are the start dates the last week in December when my requested starting and ending dates are 4/28/13 and 4/28/17?
Announcement
Collapse
No announcement yet.
Partner 728x90
Collapse
NinjaTrader
Question about Strategy Analyzer Walk Forward Optimization dates
Collapse
X
-
Question about Strategy Analyzer Walk Forward Optimization dates
In the Strategy Analyzer Walk Forward Optimization results displayed below ...
Why are the start dates the last week in December when my requested starting and ending dates are 4/28/13 and 4/28/17?
Last edited by joemiller; 04-30-2017, 12:49 PM.Tags: None
-
What are the test period and optimization period settings?
243 days & 365 days
Can you include a screenshot of the Historical Data window showing there is data available before December?
attached is hopefully the requested window ... not sure
What is the entry exit time of the first trade?
don't know ... how do i navigate to find that info?
Comment
-
Hello joemiller,
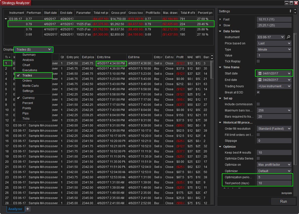
To view the trades, select the first optimization result (below the combined results), then from the Display drop-down select Trades.
Attached is a screenshot of a simple walk forward optimization to illustrate.
In the screenshot, the date range selected is April 1st to April 28th.
The Optimization period used for the in sample is set to 5 days.
This means the first day used for the out sample will be after April 5th. This is highlighted in the screenshot as occurring on April 6th.
The Test period used for the out sample is set to 10 days.
The last date of the test period will be 10 days after April 5th so this will be on April 15th.
If you have set the Optimization period to 365 days and the start date is set to April 28th, then the first day the out period will begin processing on is April 28th 2014.
If you have the Optimization period set to 243 the out period would begin on December 27th, 2013.Chelsea B.NinjaTrader Customer Service
Comment
Latest Posts
Collapse
| Topics | Statistics | Last Post | ||
|---|---|---|---|---|
|
Started by Mindset, 04-21-2026, 06:46 AM
|
0 responses
88 views
0 likes
|
Last Post
by Mindset
04-21-2026, 06:46 AM
|
||
|
Started by M4ndoo, 04-20-2026, 05:21 PM
|
0 responses
134 views
0 likes
|
Last Post
by M4ndoo
04-20-2026, 05:21 PM
|
||
|
Started by M4ndoo, 04-19-2026, 05:54 PM
|
0 responses
68 views
0 likes
|
Last Post
by M4ndoo
04-19-2026, 05:54 PM
|
||
|
Started by cmoran13, 04-16-2026, 01:02 PM
|
0 responses
119 views
0 likes
|
Last Post
by cmoran13
04-16-2026, 01:02 PM
|
||
|
Started by PaulMohn, 04-10-2026, 11:11 AM
|
0 responses
67 views
0 likes
|
Last Post
by PaulMohn
04-10-2026, 11:11 AM
|

Comment