thanks!
Announcement
Collapse
No announcement yet.
Partner 728x90
Collapse
NinjaTrader
Name of instance error
Collapse
X
-
Hello Shiner452,
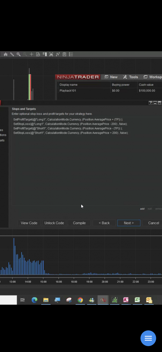
The issue is that there is no position when set methods added by the Strategy Builder are called in State.Configure. The position does not exist and is null, so there is an error that the object reference, the position variable, is not set to a instance of a object, meaning there is no position, which is null.
Below is a link to a forum post that shows using exit orders instead of set methods in the Strategy Builder.
Chelsea B.NinjaTrader Customer Service
Latest Posts
Collapse
| Topics | Statistics | Last Post | ||
|---|---|---|---|---|
|
Started by Mindset, 04-21-2026, 06:46 AM
|
0 responses
89 views
0 likes
|
Last Post
by Mindset
04-21-2026, 06:46 AM
|
||
|
Started by M4ndoo, 04-20-2026, 05:21 PM
|
0 responses
135 views
0 likes
|
Last Post
by M4ndoo
04-20-2026, 05:21 PM
|
||
|
Started by M4ndoo, 04-19-2026, 05:54 PM
|
0 responses
68 views
0 likes
|
Last Post
by M4ndoo
04-19-2026, 05:54 PM
|
||
|
Started by cmoran13, 04-16-2026, 01:02 PM
|
0 responses
119 views
0 likes
|
Last Post
by cmoran13
04-16-2026, 01:02 PM
|
||
|
Started by PaulMohn, 04-10-2026, 11:11 AM
|
0 responses
69 views
0 likes
|
Last Post
by PaulMohn
04-10-2026, 11:11 AM
|

Comment