Announcement
Collapse
No announcement yet.
Partner 728x90
Collapse
NinjaTrader
Error on backtest
Collapse
X
-
Error on backtest
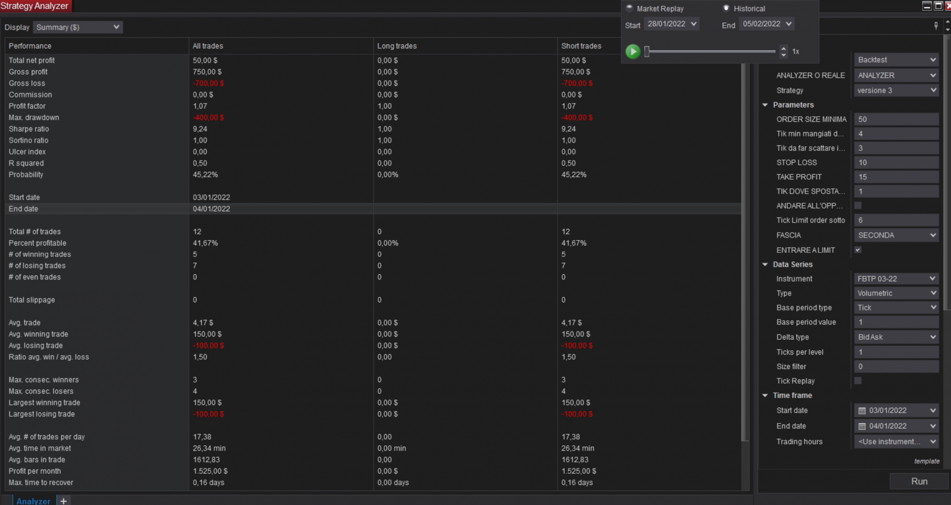
Hi, when i run a simulation on the analyzer and on the playback the strategy gives me different result and does not do what it's supposed to do when i use the analyzer. If i check the playback it's all correct, so i don't understand what is the problem. Also when i run the analyzer and i choose a period in which to run the backtest when i check the data of the exectuted trade they are outside of the time window that i selected. As shown in the picturesTags: None
-
Hello AlessioCianini12,
Thanks for your post.
I see in your screenshots that you are connected to the Playback connection while running a backtest on a strategy in the Strategy Analyzer.
Before running a backtest on a strategy in the Strategy Analyzer you should ensure that you are NOT connected to the Playback connection as that could skew Strategy Analyzer results.
Please review this help guide document on the differences on real-time vs backtest (historical): http://ninjatrader.com/support/helpG...ime_vs_bac.htm
It is expected that a strategy running real-time (live brokerage account, live market simulation, Playback connection etc...) will produce different results than the performance results generated during a backtest.
When in historical data, only the Open, High, Low, and Close will be available and there will be no intra-bar data. This means actions cannot happen intra-bar, fills cannot happen intra-bar. All prices and actions come from and occur when the bar closes as this is all the information that is known. Because of this, OnBarUpdate will only update 'On bar close' as it does not have the intra-bar information necessary for 'On price change' or 'On each tick' and the script will not have the intra-bar information to accurately fill an order at the exact price and time.
See this link to the help guide on Calculate: https://ninjatrader.com/support/help.../calculate.htm
To improve the accuracy of a backtest, you may use Tick Replay along with an added 1-tick series to have logic processed intra-bar and have orders filled intrabar.
Tick Replay would be used to have the logic process OnEachTick or OnPriceChange with historical data, but this does not allow for intra-bar order fills. You would need to add a single tick data series and submit orders to that single tick data series for a strategy that uses Tick Replay.
High Order Fill Resolution allows for intra-bar order fills with historical processing, but is not compatible with Tick Replay.
Please reference the SampleIntrabarBacktest example and the following Help Guide links for more information.
SampleIntrabarBacktest 'Backtesting NinjaScript Strategies with an intrabar granularity' - https://ninjatrader.com/support/helpGuides/nt8/backtesting_ninjascript_strate.htm
TickReplay: https://ninjatrader.com/support/help...ick_replay.htm
Developing for Tick Replay: https://ninjatrader.com/support/helpGuides/nt8/developing_for__tick_replay.htm?zoom_highlightsub= developing+for+tick+replay
Additional information may be found in this NinjaTrader Forum post: https://ninjatrader.com/support/foru...mance?t=102504
Please let us know if we may be of further assistance to you.<span class="name">Brandon H.</span><span class="title">NinjaTrader Customer Service</span><iframe name="sig" id="sigFrame" src="/support/forum/core/clientscript/Signature/signature.php" frameborder="0" border="0" cellspacing="0" style="border-style: none;width: 100%; height: 120px;"></iframe>
-
Thanks for answering. The thing is that I'm not using the strategy with the attached data series, by this i mean that i always import a volumetric data series of 1 tick resolution and then i do my calculation when barsinprogess =1, that means i don't care which is the data series in which i attached the strategy cause i'm always importing the 1 tick resolution. Btw said so i still have differences between the analyzer and the playback. thanks.
Comment
-
Hello AlessioCianini12,
It is usually expected to have some sort of differences between real-time tests in Playback and historical tests in the Strategy Analyzer.
See this forum post for more information regarding this as well as the RealtimeReplayHistoricalComparisonExample script: https://ninjatrader.com/support/foru...ay-performance
Let us know if we may assist further.<span class="name">Brandon H.</span><span class="title">NinjaTrader Customer Service</span><iframe name="sig" id="sigFrame" src="/support/forum/core/clientscript/Signature/signature.php" frameborder="0" border="0" cellspacing="0" style="border-style: none;width: 100%; height: 120px;"></iframe>
Comment
Latest Posts
Collapse
| Topics | Statistics | Last Post | ||
|---|---|---|---|---|
|
Started by CarlTrading, 05-11-2026, 05:56 AM
|
0 responses
53 views
0 likes
|
Last Post
by CarlTrading
05-11-2026, 05:56 AM
|
||
|
Started by CarlTrading, 05-10-2026, 08:12 PM
|
0 responses
32 views
0 likes
|
Last Post
by CarlTrading
05-10-2026, 08:12 PM
|
||
|
Started by Hwop38, 05-04-2026, 07:02 PM
|
0 responses
195 views
0 likes
|
Last Post
by Hwop38
05-04-2026, 07:02 PM
|
||
|
Started by CaptainJack, 04-24-2026, 11:07 PM
|
0 responses
358 views
0 likes
|
Last Post
by CaptainJack
04-24-2026, 11:07 PM
|
||
|
Started by Mindset, 04-21-2026, 06:46 AM
|
0 responses
277 views
0 likes
|
Last Post
by Mindset
04-21-2026, 06:46 AM
|

Comment